Hotbar is Back!
We’re excited to announce the latest release of Lens Desktop, bringing back one of the most beloved features of all time - Hotbar - stronger and more powerful than ever. Alongside this, we’ve made significant improvements to the Bottom Tray, ensuring a fully context-aware experience for terminals, logs, and Kubernetes resource editing. And as always, we've packed in a ton of smaller fixes and refinements to make your Kubernetes workflow smoother than ever.
We heard from many of you how valuable the Hotbar was for quick access to multiple clusters, and its removal in the new UI/UX at the end of 2024 didn’t go unnoticed. We’ve listened to your feedback and are excited to share that the Hotbar is now Back - redesigned and available in this release for all Pro and Enterprise users.
Note for Personal plan users: If you’re currently on the beta and using Hotbar, please be aware that this feature will be available only to Pro or Enterprise plans in the final release. We know many Personal users typically work with a smaller number of clusters, where Hotbar may not be as essential. That said, we’re exploring a version of Hotbar for Personal use in the future.
Hotbar Returns, Better Than Ever
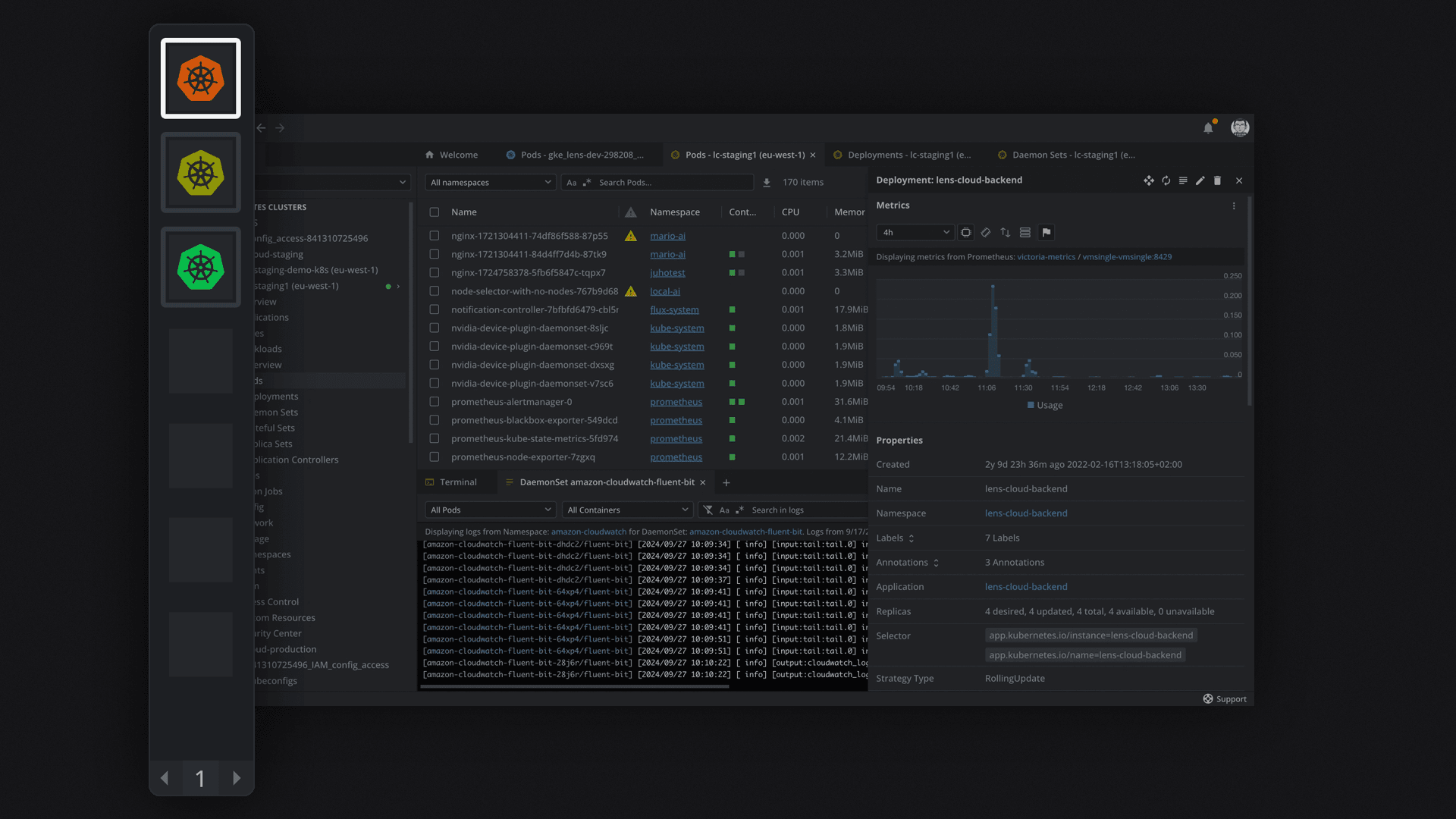
If you've been using Lens for a long time, you probably remember the Hotbar from earlier versions. It was an essential productivity booster, letting users pin favorite clusters for quick access and fast switching. Now, after a long-awaited return, Hotbar is even more powerful, seamlessly integrated with our modern tabbed navigation and contextual tab filtering.
Bringing back Hotbar was no small feat. With the major UI and navigation changes in recent Lens versions, we faced numerous challenges ensuring it worked intuitively across different workflows. But we nailed it. This version of Lens is the most powerful it has ever been—not just in terms of raw performance, but in how effortlessly it enables users to navigate and interact with their Kubernetes workloads at scale.

With Hotbar, switching between clusters is faster, smarter, and more intuitive. Your workflow just got an upgrade.
Bottom Tray, Fully Contextually-Aware
Another major enhancement in this release is the vastly improved Bottom Tray experience. The Bottom Tray in Lens is where you interact with context-aware terminals, resource editors, and log streams—but until now, it hasn’t always behaved exactly as we envisioned.
With this update, the Bottom Tray now fully follows the main context of your work:
- Follow the Context: When switching between clusters using the Hotbar, Navigator, or Contextual Tab Filtering, the Bottom Tray dynamically updates to show only relevant terminals, logs, and resources. Anything unrelated to the active context is automatically hidden, reducing clutter and confusion.
- Smoother, Snappier Experience: No more UI flickering, unnecessary spinners, or disruptive reloads when changing contexts. The Bottom Tray now transitions seamlessly, making your workflow feel significantly faster and more natural.
This means less friction, fewer mistakes, and a more efficient experience when working across multiple clusters.
A Slew of Other Fixes & Enhancements
As always, this release includes numerous smaller fixes and refinements that enhance stability, performance, and usability. Our goal is to make Lens faster, smarter, and more reliable with every update, ensuring it remains the ultimate tool for Kubernetes developers and operators. Here’s some of the other improvements:
- CronJobs Execution Time: Display the next execution time for CronJobs.
- Persistent Column Visibility: Kubernetes resource tables now retain column visibility settings per cluster.
- Prometheus Metrics with HTTPS Support: Secure connections are now supported.
- Teamwork Cluster Info Icon: Added an info icon for clusters that are not yet deployed.
- Node Shell Enhancement: A banner now displays the node name in the node shell.
- Pod Shell & Attach Updates: Container information is now shown in a banner.
- Cluster Color Inference: Cluster color is now automatically determined based on the custom cluster icon (if set).
- Enhanced Tooltips: Resource tooltips in the Navigator now include cluster names for better context.
- Refined Context Menus: Improved styling for context menus to enhance usability.
See the full release notes here.
How to Get Started
Existing Lens users will receive a notification when an update is available—simply click to update and you’ll be on the latest version. New users can download Lens directly from our website. The update to existing users is rolling out in phases, so if you don’t see the update yet and want to try the Hotbar right away, you can manually download the latest release from our website.
Pro and Enterprise users will automatically get access to Hotbar upon updating. If you’re on a Personal (non-paid) plan and want to unlock this feature, visit our pricing page to learn more about upgrading.
Your feedback drives our product forward, so please continue to reach out on our community channels or file an issue if you encounter any bugs.

